Abwasserentsorgung der Samtgemeinden Salzhausen und Hanstedt auf dem Klärwerk Salzhausen

(Blick auf SBR-1 & 2 vom Kran, Bauarbeiten 2004)
Vor ca. 50 Jahren wurde für Salzhausen die erste zentrale Abwasserbeseitigung gebaut. Diese mit Tropfkörper und Emscherbrunnen ausgerüstete Kläranlage wurde 1982 stillgelegt. Dafür entstand am heutigen Standort eine Kläranlage von 8.000 Einwohnergleichwerten für den Südbereich der Samtgemeinde. Für den Nordbereich wurde 1975 in Wulfsen eine Kläranlage mit 4.800 Einwohnergleichwerten gebaut. Die Kläranlagen waren mit mechanischer Stufe, Umlauf-Belebungsgräben und Nachklärbecken ausgerüstet. Die Klärschlammentsorgung erfolgte in der Landwirtschaft. Im Jahr 2000 wurde die, inzwischen hydraulisch überlastete, Kläranlage Salzhausen für rund zwei Mio. DM auf die SBR-Technik ( Sequencing Batch Reactor ) umgerüstet. Nach positiven Erfahrungen mit der SBR-Technik und betriebswirtschaftlichen Überlegungen entschied 2002 der Samtgemeinderat, die Kläranlage in Wulfsen stillzulegen und die Salzhäuser Anlage auf 18.600 EGW auszubauen. Das Kostenvolumen betrug 2,4 Mio. Euro. Zusätzlich wird nun auch das Abwasser aus dem Südbereich der Samtgemeinde Hanstedt abgenommen. Das Döhler Klärwerk wurde stillgelegt und von dort wird das Abwasser der Orte Egestorf, Evendorf und Döhle mittels einer neuen Druckrohrleutung nach Salzhausen gepumpt. Der Klärschlamm wird seit 2004 nicht mehr landbaulich, sondern thermisch von der VERA-Klärschlammverbrennungs-GmbH entsorgt.
(Belüfteter
Sand- und Fettfang)
Bauwerke und technische Daten
1. Einlaufpumpwerk: Zwei Schneckenpumpen (Flygt-Pumpen), Leistung 53l/s, 3m Höhenunterschied
2. Grobstoffentfernung: Zwei Filterstufenrechen, 3mm Spaltweite (MEVA), Nachgeschaltete Rechengutwaschpresse
3. Sand- Fettfang: Belüfteter Langsandfang mit Fettabscheidung, Räumerbrücke, Sandklassierer (JAG-Maschinenbau)
4. Vorlagebehälter: Noch bestehender Umlaufgraben mit 1.500 m3 Volumen
5. Beschickungspumpen: Insgesamt 4 Drehkolbenpumpen, Förderleistung 450 m3 /h (Vogelsang-Pumpen)
6. Bio. Reinigung: 3 SBR-Reaktoren je 2.700m3, Tellerbel., 5 Drehkolbengebläse (Aerzen, Kaeser), 3 Mischer, 3 Überschussschlammpumpen, 3 Dekanter
7. Fällmitteldosieranlage zur Phosphatfällung: Doppelwandiger Lagerbehälter 15m3 (VTS), Membrankolbenpumpen (Jesko)
8. Schlammbehandlung: Statische Voreindickung, Maschinelle Eindickung durch Siebband und Flockungshilfsmittel (Kühn Umwelttechnik), ein Stapelbehälter mit je 600m3
9. Schönungsteich zur Vergleichmäßigung des Ablaufes
(Eisen-III-Chlorid Dosieranlage & Lagertank)
Ausbaugröße: 18.600 EW
Jahresdurchfluss (2011): 862.838 m3
Max. Durchfuß bei Trockenwetter (2011): 3.248 m3/d
Ablaufwerte im Mittel (2011)
BSB 1,2 mg/l
CSB 41 mg/l
Ammonium-Stickstoff 1,6 mg/l
Nitrat-Stickstoff 2,2 mg/l
Gesamt Stickstoff 3,8 mg/l
Phosphor 0,8 mg/lEinzuhaltende Grenzwerte:
BSB 20 mg/l
CSB 64 mg/l
Phosphor 2 mg/l
Ammonium-Stickstoff 10 mg/l (nur bei Wassertemp. >10°C)
Gesamt Stickstoff 12 mg/l (nur bei Wassertemp. >10°C)
|
(Rechen) |
(Rechen geöffnet) |
|
(Drehkolbengebläse zur Belüftung der Biologie) |
(Drehkolbenpumpe zur Beschickung der SBR-Behälter) |
|
(Schaltschrank im Maschinenhaus) |
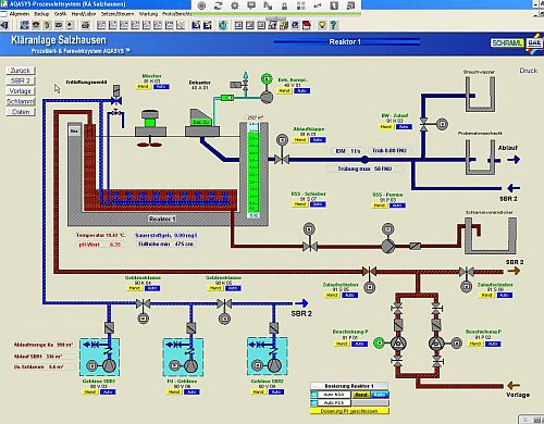
(Bild auf Prozessleitrechner, Schraml) |
Die Kläranlage und das Kanalnetz wird von zwei Mitarbeitern
betreut.
Herr Andreas Müller (Abwassermeister, Fachkraft für Wasserversorgung)
ist primär für das Kanalnetz und die Abnahme von Neuanschlüssen
zuständig.
Herr Gerd Dettmering (Abwassermeister) betreut primär die Kläranlage.
Beide Mitarbeiter unterstützen und vertreten sich Gegenseitig.
Die Samtgemeinde betreibt einen Bereitschaftsdienst, der auch Nachts und an
Wochenenden zu erreichen ist.
Letztes Update: 15.11.2012